Déclarer le paiement dans Yuzer d'une facture éditée dans mon ancien logiciel
Déclarer le paiement dans Yuzer d'une facture éditée dans mon ancien logiciel
Made by Service FORMATION with Scribe
Alert: Seule les utilisateurs ayant un droit Admin, Comptable ou assistant comptable peuvent accèder a cette fonction
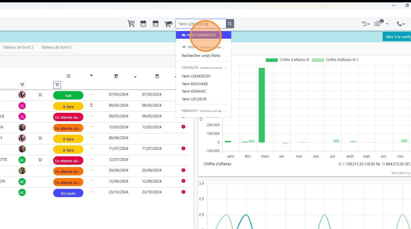
1\. Cliquer dans le champ de [[recherche global]]

2\. Renseigner le [[nom du client]] ou son [[code client]]

3\. Cliquer sur le client souhaité

4\. Cliquer sur [[Ajouter des paiements]]

5\. Renseigner une raison à votre ajout de paiment

6\. Cliquer sur [[Moyen de paiement ]]

7\. Cliquer sur le [[moyen de paiement]] utilisé par votre client

8\. Cliquer sur [[Suivant]]

9\. Cliquer sur [[Balance / Crédit]]

10\. Ajouter la somme perçu dans le champ [[Montant à mettre en balance]]

11\. Cliquer sur [[Suivant]]

12\. Cliquer sur Valider le paiement

13\. Un justificatif de paiement est alors généré

Mis à jour le : 31/03/2026
